宝塔面板是一款服务器管理软件,可以帮助用户建立网站,一键配置服务器环境,使得用户通过web界面就可以轻松的管理安装所用的服务器软件。
宝塔官网地址:https://www.bt.cn/new/index.html
1. 访问宝塔官网,点击“立即免费安装”
![图片[1]-宝塔Linux面板的安装配置以及基本使用教程(超详细) - 利剑分享-科技生活-利剑分享-科技生活](https://pic.flybace.com/i/2023/04/644533c09e496.webp)
2. 点击“安装脚本”
![图片[2]-宝塔Linux面板的安装配置以及基本使用教程(超详细) - 利剑分享-科技生活-利剑分享-科技生活](https://pic.flybace.com/i/2023/04/644533c283816.webp)
3. 我的服务器部署的是Centos系统,所以我这里选择的是Centos安装脚本
![图片[3]-宝塔Linux面板的安装配置以及基本使用教程(超详细) - 利剑分享-科技生活-利剑分享-科技生活](https://pic.flybace.com/i/2023/04/644533c3e474c.webp)
4. 执行命令进行安装
我连接Linux服务器使用的是XShell
xshell安装及使用教程如下:
XShell免费版的安装配置超级详细、保姆级使用教程-利剑分享-科技生活 (flybace.com)
yum install -y wget && wget -O install.sh http://download.bt.cn/install/install_6.0.sh && sh install.sh
![图片[4]-宝塔Linux面板的安装配置以及基本使用教程(超详细) - 利剑分享-科技生活-利剑分享-科技生活](https://pic.flybace.com/i/2023/04/644533c534e58.webp)
此处询问你“你现在想安装宝塔控制面板吗” 直接输入y按下回车继续安装
![图片[5]-宝塔Linux面板的安装配置以及基本使用教程(超详细) - 利剑分享-科技生活-利剑分享-科技生活](https://pic.flybace.com/i/2023/04/644533c74e4e9.webp)
5. 出现下面界面则表示已经安装成功了,并且要记住宝塔内外网面板地址和账号密码,后面登录宝塔面板会用到
- 外网面板地址:
http://124.222.244.61:8888/31dc0a89- 内网面板地址:
http://124.222.244.61:8888/31dc0a89- username:
dsqgjgyk- password:
966d859f
![图片[6]-宝塔Linux面板的安装配置以及基本使用教程(超详细) - 利剑分享-科技生活-利剑分享-科技生活](https://pic.flybace.com/i/2023/04/644533c980604.webp)
6. 服务器安全组添加8888端口规则
6.1 找到需要添加端口的云服务器,依次点击“服务器”、“防火墙”、“添加规则”
我这里以腾讯云为例
![图片[7]-宝塔Linux面板的安装配置以及基本使用教程(超详细) - 利剑分享-科技生活-利剑分享-科技生活](https://pic.flybace.com/i/2023/04/644533cc4c2d5.webp)
6.2. 创建新的规则
![图片[8]-宝塔Linux面板的安装配置以及基本使用教程(超详细) - 利剑分享-科技生活-利剑分享-科技生活](https://pic.flybace.com/i/2023/04/644533ce32854.webp)
6.3. 出现下面这个界面就是添加上了
![图片[9]-宝塔Linux面板的安装配置以及基本使用教程(超详细) - 利剑分享-科技生活-利剑分享-科技生活](https://pic.flybace.com/i/2023/04/644533cf52636.webp)
1. 登录宝塔面板
1.1 输入所记录的外网地址,例如: http://124.222.244.61:8888/31dc0a89
![图片[10]-宝塔Linux面板的安装配置以及基本使用教程(超详细) - 利剑分享-科技生活-利剑分享-科技生活](https://pic.flybace.com/i/2023/04/644533d087270.webp)
1.2. 输入刚才记录的账号和密码,点击“登录”
![图片[11]-宝塔Linux面板的安装配置以及基本使用教程(超详细) - 利剑分享-科技生活-利剑分享-科技生活](https://pic.flybace.com/i/2023/04/644533d1e474e.webp)
1.3. 勾选“我已阅读并同意‘用户协议’”
![图片[12]-宝塔Linux面板的安装配置以及基本使用教程(超详细) - 利剑分享-科技生活-利剑分享-科技生活](https://pic.flybace.com/i/2023/04/644533d396ae7.webp)
1.4. 绑定宝塔账号
第一次登录需要绑定宝塔账号,要是有宝塔账号的直接登录就可以,没有的话就先去注册一个再进行登录
![图片[13]-宝塔Linux面板的安装配置以及基本使用教程(超详细) - 利剑分享-科技生活-利剑分享-科技生活](https://pic.flybace.com/i/2023/04/644533d6b359b.webp)
2. 安装环境套件
2.1. 选择安装套装
首次使用宝塔面板推荐安装一组套件,对于刚接触Linux环境部署的博友们,推荐使用LNMP,采用极速安装、一键安装的方式
LNMP和LAMP环境主要的区别在于web服务器上面,LNMP使用的是Nginx服务器,而LAMP使用的是Apache服务器。Nginx 性能稳定、功能丰富、运维简单、处理静态文件速度快且消耗系统资源极少。
![图片[14]-宝塔Linux面板的安装配置以及基本使用教程(超详细) - 利剑分享-科技生活-利剑分享-科技生活](https://pic.flybace.com/i/2023/04/644533d80554b.webp)
2.2. 安装环境套件
出现下面界面说明正在安装,根据服务器的配置不同,安装所需要的时间也不一样
![图片[15]-宝塔Linux面板的安装配置以及基本使用教程(超详细) - 利剑分享-科技生活-利剑分享-科技生活](https://pic.flybace.com/i/2023/04/644533daac634.webp)
2.3. 环境套件安装完成
点击消息列表,出现下面界面,说明套件已经安装成功了
![图片[16]-宝塔Linux面板的安装配置以及基本使用教程(超详细) - 利剑分享-科技生活-利剑分享-科技生活](https://pic.flybace.com/i/2023/04/644533dcb1bd2.webp)
3. 宝塔面板初始化界面
![图片[17]-宝塔Linux面板的安装配置以及基本使用教程(超详细) - 利剑分享-科技生活-利剑分享-科技生活](https://pic.flybace.com/i/2023/04/644533de320b0.webp)
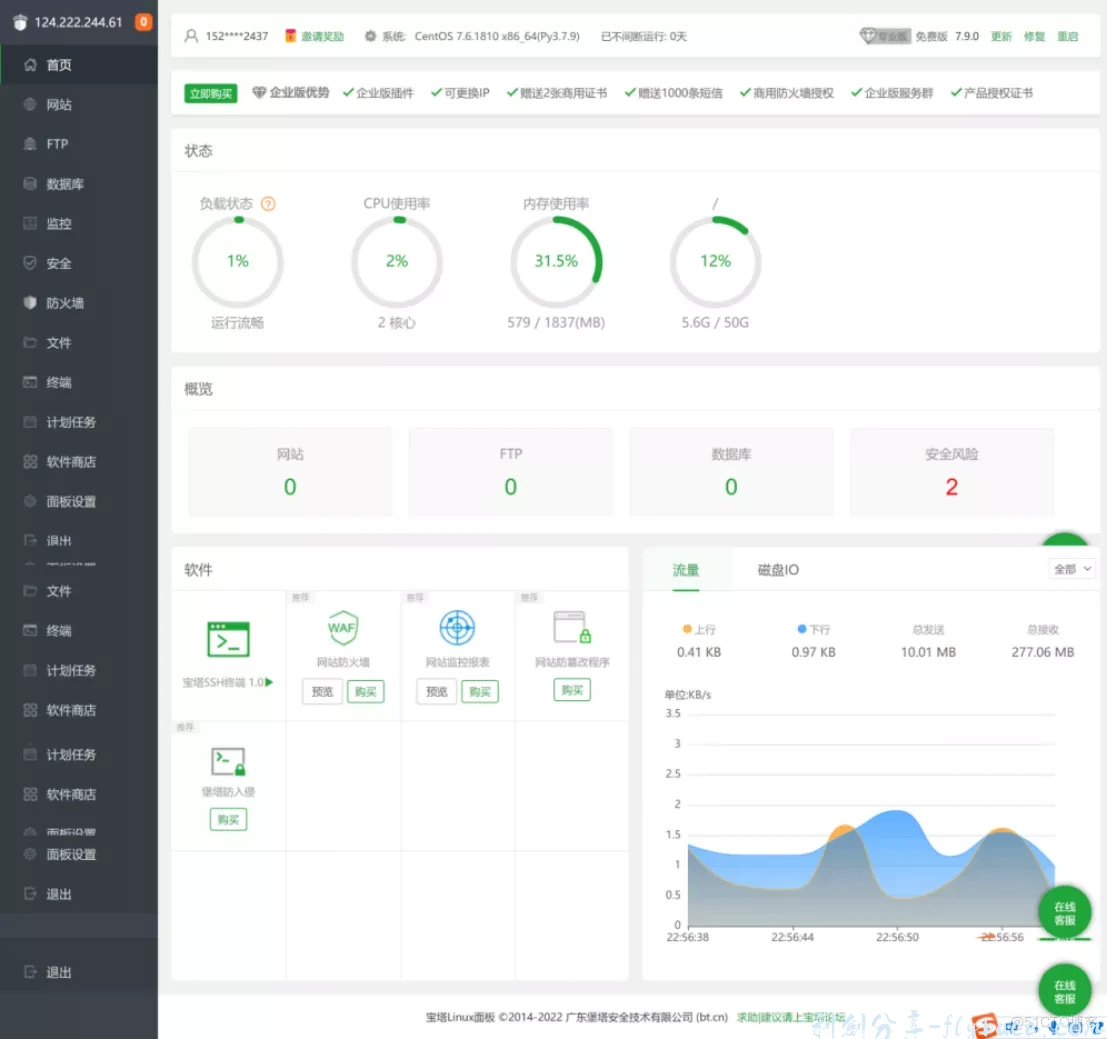
4. 宝塔面板首页的模块介绍
![图片[18]-宝塔Linux面板的安装配置以及基本使用教程(超详细) - 利剑分享-科技生活-利剑分享-科技生活](https://pic.flybace.com/i/2023/04/644533df9b632.webp)
- 系统操作
显示当前服务器系统类型、服务器运行时间、面板版本、面板升级更新入口、并提供宝塔账号绑定、微信小程序绑定、服务器重启、面板重启、修复面板等快捷功能。 - 服务器状态
显示当前服务器CPU、内存、硬盘的使用率、内存清理,所有状态均取自服务器真实数据。
内存的清理:点击内存图标中的小火箭图标,即可实现清理功能。 - 站点信息
显示当前面板管理的站点、FTP、数据库数量,仅提供数量显示,如需添加站点,请在网站选项中添加站点。 - 软件管理
首页软件快速方式,可以实现拖动图片,更换顺序、管理软件等功能。 - 网络流量
实时显示当前服务器网络流量的上传和下载速度,总上传流量,总下载流量。
注:当前网络流量数据,直接取自网卡数据,包含内外网流量。
5. 创建网站站点
5.1. 点击“添加站点”
![图片[19]-宝塔Linux面板的安装配置以及基本使用教程(超详细) - 利剑分享-科技生活-利剑分享-科技生活](https://pic.flybace.com/i/2023/04/644533e0e7caa.webp)
![图片[20]-宝塔Linux面板的安装配置以及基本使用教程(超详细) - 利剑分享-科技生活-利剑分享-科技生活](https://pic.flybace.com/i/2023/04/644533e2b72da.webp)
5.2. 站点创建成功
![图片[21]-宝塔Linux面板的安装配置以及基本使用教程(超详细) - 利剑分享-科技生活-利剑分享-科技生活](https://pic.flybace.com/i/2023/04/644533e567014.webp)
![图片[22]-宝塔Linux面板的安装配置以及基本使用教程(超详细) - 利剑分享-科技生活-利剑分享-科技生活](https://pic.flybace.com/i/2023/04/644533e663575.webp)
5.3. 通过浏览器访问
![图片[23]-宝塔Linux面板的安装配置以及基本使用教程(超详细) - 利剑分享-科技生活-利剑分享-科技生活](https://pic.flybace.com/i/2023/04/644533e8ad690.webp)
6. 上传文件
6.1. 选择要上传文件的站点,点击根目录
![图片[24]-宝塔Linux面板的安装配置以及基本使用教程(超详细) - 利剑分享-科技生活-利剑分享-科技生活](https://pic.flybace.com/i/2023/04/644533e9c7442.webp)
6.2. 点击“上传”
![图片[24]-宝塔Linux面板的安装配置以及基本使用教程(超详细) - 利剑分享-科技生活-利剑分享-科技生活](https://pic.flybace.com/i/2023/04/644533e9c7442.webp)
6.3. 选择“上传文件”或者“上传目录”
此处可以选择是上传一个文件还是项目文件夹,我这里选择的是上传目录
![图片[26]-宝塔Linux面板的安装配置以及基本使用教程(超详细) - 利剑分享-科技生活-利剑分享-科技生活](https://pic.flybace.com/i/2023/04/644533ef31e2d.webp)
6.4. 选择要上传的文件夹,点击“上传”
![图片[27]-宝塔Linux面板的安装配置以及基本使用教程(超详细) - 利剑分享-科技生活-利剑分享-科技生活](https://pic.flybace.com/i/2023/04/644533f14d96b.webp)
![图片[28]-宝塔Linux面板的安装配置以及基本使用教程(超详细) - 利剑分享-科技生活-利剑分享-科技生活](https://pic.flybace.com/i/2023/04/644533f29cce4.webp)
6.5. 点击“开始上传”
![图片[29]-宝塔Linux面板的安装配置以及基本使用教程(超详细) - 利剑分享-科技生活-利剑分享-科技生活](https://pic.flybace.com/i/2023/04/644533f404252.webp)
6.6. 上传成功
![图片[30]-宝塔Linux面板的安装配置以及基本使用教程(超详细) - 利剑分享-科技生活-利剑分享-科技生活](https://pic.flybace.com/i/2023/04/644533f57f512.webp)
![图片[31]-宝塔Linux面板的安装配置以及基本使用教程(超详细) - 利剑分享-科技生活-利剑分享-科技生活](https://pic.flybace.com/i/2023/04/644533f6c5e17.webp)
制作不易,有帮助的话还希望能给个点赞支持下,谢谢大家。
© 版权声明
文章版权归作者所有,未经允许请勿转载。
THE END
















